Đọc lướt tưởng khối lượng tội phạm suýt tí nữa gọi Interpol 😂
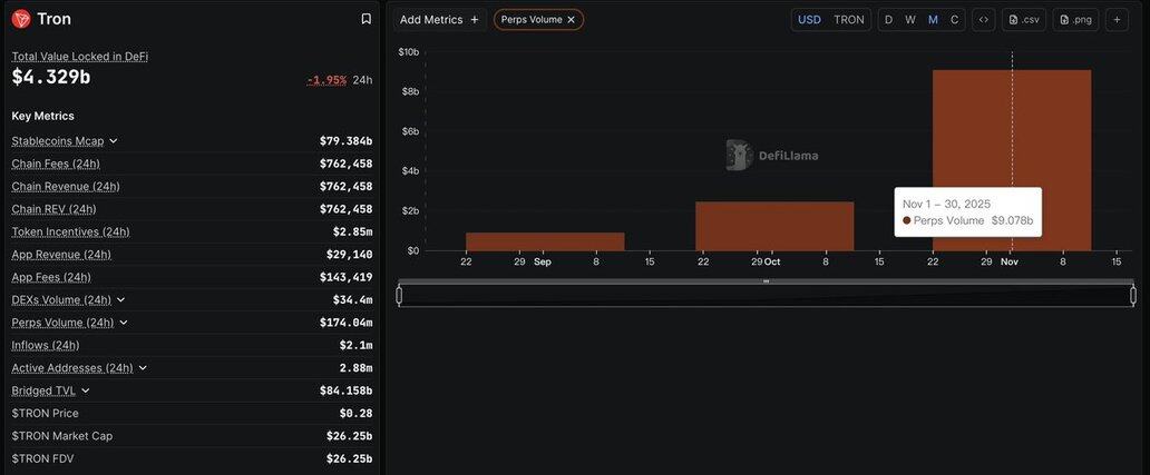
Thực ra là perps volume trên @trondao tăng 271% nghĩa là trader đang dùng leverage nhiều hơn, chứ chưa nói lên được dự án tốt hay xấu.
Khối lượng perps tăng mạnh => dòng tiền đầu cơ và đòn bẩy đang đổ về @trondao
- Điều đó không đồng nghĩa giá sẽ chắc chắn tăng và đang được trader chú ý hơn.
- Biến động (volatility) có thể cao hơn, dễ có những cú pump và đạp mạnh.
- Nhiều vị thế long short mở ra => sau này dễ có mấy pha săn thanh lý.
#TRONGlobalFriends @justinsuntron @TronDao_VIE

6,3 mil
10
O conteúdo desta página é fornecido por terceiros. A menos que especificado de outra forma, a OKX não é a autora dos artigos mencionados e não reivindica direitos autorais sobre os materiais apresentados. O conteúdo tem um propósito meramente informativo e não representa as opiniões da OKX. Ele não deve ser interpretado como um endosso ou aconselhamento de investimento de qualquer tipo, nem como uma recomendação para compra ou venda de ativos digitais. Quando a IA generativa é utilizada para criar resumos ou outras informações, o conteúdo gerado pode apresentar imprecisões ou incoerências. Leia o artigo vinculado para mais detalhes e informações. A OKX não se responsabiliza pelo conteúdo hospedado em sites de terceiros. Possuir ativos digitais, como stablecoins e NFTs, envolve um risco elevado e pode apresentar flutuações significativas. Você deve ponderar com cuidado se negociar ou manter ativos digitais é adequado para sua condição financeira.

